观察易持续迭代,聚焦智能体、全景观测与企业级需求,带来一系列重磅功能升级。本次整合发布围绕智能交互、全景可观测、应用性能深度分析、企业级适配四大方向,全面提升平台的智能化、全景化与专业化能力。
一、智能交互与AI能力全面增强
智能体中心全新上线

- 全新交互界面:采用卡片式布局,集成RCA(根因分析)智能体,提供更专业的根因定位辅助。
- 流畅对话体验:支持流式输出与多轮问答,对话历史可轻松管理(重命名、删除、恢复、批量操作)。
- 过程透明可视:可展示回答时间、所用模型,并支持RCA步骤与工具调用结果的展示,分析过程一目了然。
- 灵活模型配置:支持在智能体中心和对话页面进行模型的增删改查与验证,并可随时切换。
AI洞察持续优化
- 国际化支持:中英文环境自适应,使用相应语言的提示词,输出匹配用户语言的内容。
- 展示效果提升:优化Markdown渲染,如表格等内容的展示更清晰美观。
二、全景可观测性拓展
全景图能力飞跃
- 智能定位与筛选:支持快速高亮并定位节点,可通过关系属性筛选拓扑,聚焦关键路径。
- 多视角观测:新增“横向”(聚焦单层调用)与“纵向”(纵览层级间调用)视图模式,支持自由编辑观测层级与拓扑查询。
- 交互体验优化:节点详情页宽度可拖拽,鼠标悬停时可高亮相关联的节点与连线。
实体管理更丰富
- 类型扩充:新增数据库、消息队列、远端服务、后台任务等实体类型,覆盖更广泛的观测对象。
- 拓扑可视化:实体间调用关系以丰富的拓扑图样式呈现,支持查看横向调用拓扑。
- 配置精细化:实体类型与关系配置页面支持按数据源、实体类型等多维度筛选,展示名称支持空格,配置更灵活。
- 监控创建优化:创建监控规则时支持直接选择实体类型。
三、应用性能深度分析与视图定制
应用性能分析增强
- 关联分析增强:链路拓扑的节点详情支持查看相关告警事件,便于进行关联分析。
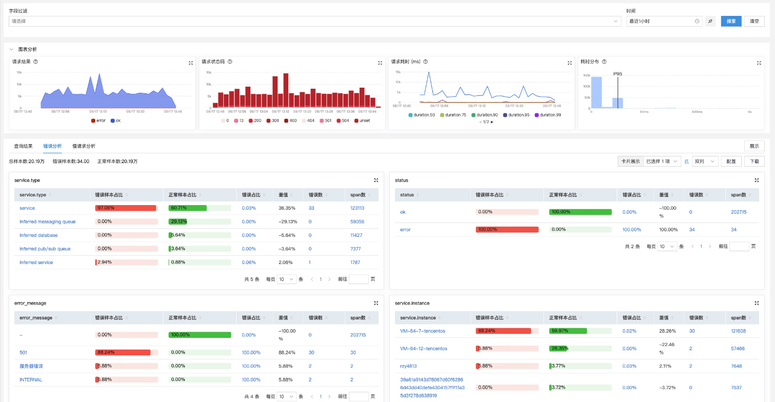
- 错误请求分析:新增“错误字段分析”功能,快速定位错误率最高的接口、实例或自定义维度。

- 慢请求分析:新增“慢请求字段分析”功能,在设定阈值后,快速分析慢请求的共性维度特征。
- 全面钻取支持:系统、服务、业务、接口等列表页均支持钻取至详情,分析动线更流畅。
视图与钻取能力升级
- 视图类型拓展:支持拓扑类型视图,内置视图增加业务、系统、服务等多维度指标分析视图,并可分组管理拖拽顺序。
- 钻取方式灵活:下钻支持在新页面、当前页或侧边栏打开,并可引用外部平台URL。
- 管理体验优化:用户视图与内置视图的左侧栏支持展开/收起,钻取组件顺序可拖动调整。
四、企业级架构与体验优化
多租户架构支持
- 全流程租户隔离:从数据采集、处理、存储到查询,全面支持多租户架构,保障数据安全与隔离。
- 平滑升级方案:低版本组件兼容单租户模式,支持无缝升级至多租户架构。
许可(License)分级管理
- 精细化权限控制:推出基础版、标准版、专业版,对应不同功能组合,满足不同规模与预算团队的精准需求。
国际化出海适配
- 全界面英文支持:为出海业务提供完整的英文界面,配套英文安装包,满足全球化团队使用。
五、其他重要优化与体验提升
除上述核心模块外,本次升级还包含大量细节优化,全面提升系统稳定性和用户体验:
- 界面与交互优化:
时间组件统一使用24小时制显示。
告警左侧导航支持展开/收起,列表支持列定制与URL参数解析。
进程搜索框类型优化,通用配置展示去除空白。
网络监控相关名词优化为“观测端”、“对端”。
- 配置与逻辑优化:
条件组件验证信息提示方式优化,由弹框改为表单内直接展示。
字段过滤条件“包含”改为中文,并增加“不包含”选项。
疑似问题合并逻辑与说明文字优化,合并窗口时间可配置。
资产视图关系筛选结果展示真实的实体名称而非ID。
- 管道与数据处理:
Trace管道配置优化,提升对乱序数据的处理能力,统一指标数据源。
Event管道增加分流selector,Profiling管道支持SSL配置。
后台任务相关指标计算与命名优化。
总 结
观察易本次系列升级,标志着平台从“功能完备”向“体验智能、观测全景、架构企业级”的深刻演进。我们不仅提供了更强大的智能交互工具(智能体中心)和更全景的可观测视图,更在底层架构上支持了多租户与国际化,以满足不同规模与地域企业的复杂需求。
智能化运维、全景化观测、企业级稳定——观察易持续助力您的团队更早发现问题、更快定位根因、更稳保障系统。
